Case Study

TaoStats

Blockchain AnalyticsNext.js / Framer / Flask
TaoStats screenshot 1

Inside the build

A closer look at how this system was designed, architected, and rolled out in production. Each section below captures one part of the delivery story—from scoping and UX to data pipelines, integrations, and ongoing operations.

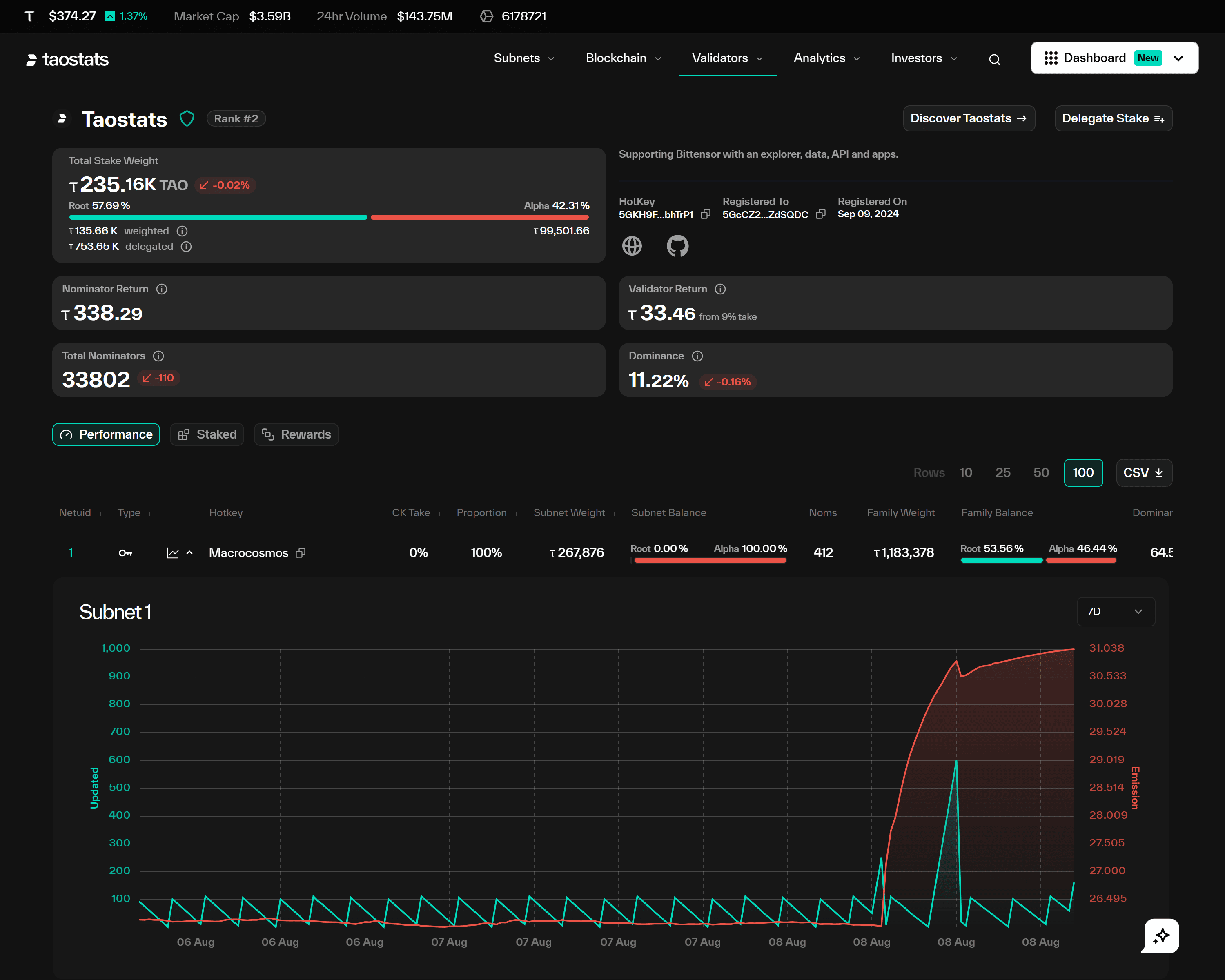
Network visibility

TaoStats turns raw blockchain data into an operator-friendly control panel for the Bittensor ecosystem. We designed dashboards that surface validator health, staking behaviour, and reward flows so operators can reason about the network at a glance.

Data ingestion and indexing

We implemented a streaming indexer that ingests chain events, normalises them, and writes query-optimised views. This allows most charts and tables to load from a hot cache while still supporting on-demand drill-downs into specific addresses or time ranges.

Analytics experience

Visualisations use a consistent colour system and interaction patterns so users can move from high-level metrics to granular traces without getting lost. We added comparison views, export options, and saved filters for power users who monitor the network daily.

Reliability and observability

Background jobs, indexers, and API nodes are monitored with structured logs, metrics, and alerting. Failures degrade gracefully to cached data, and automated backfills handle catch-up after outages without manual intervention.

Project not found | Blue Ocean